Key Features

Dead Bro's Powerful Rails APM Features

monitoring

Real-Time Rails Monitoring

Track your Rails application performance metrics in real-time including response times, memory usage, database queries, and cache performance with automatic instrumentation.

error

Rails Error Tracking & Alerts

Automatically detect and track Rails application errors with detailed stack traces, user context, and instant Slack notifications. No configuration required.

analytics

Rails Performance Analytics

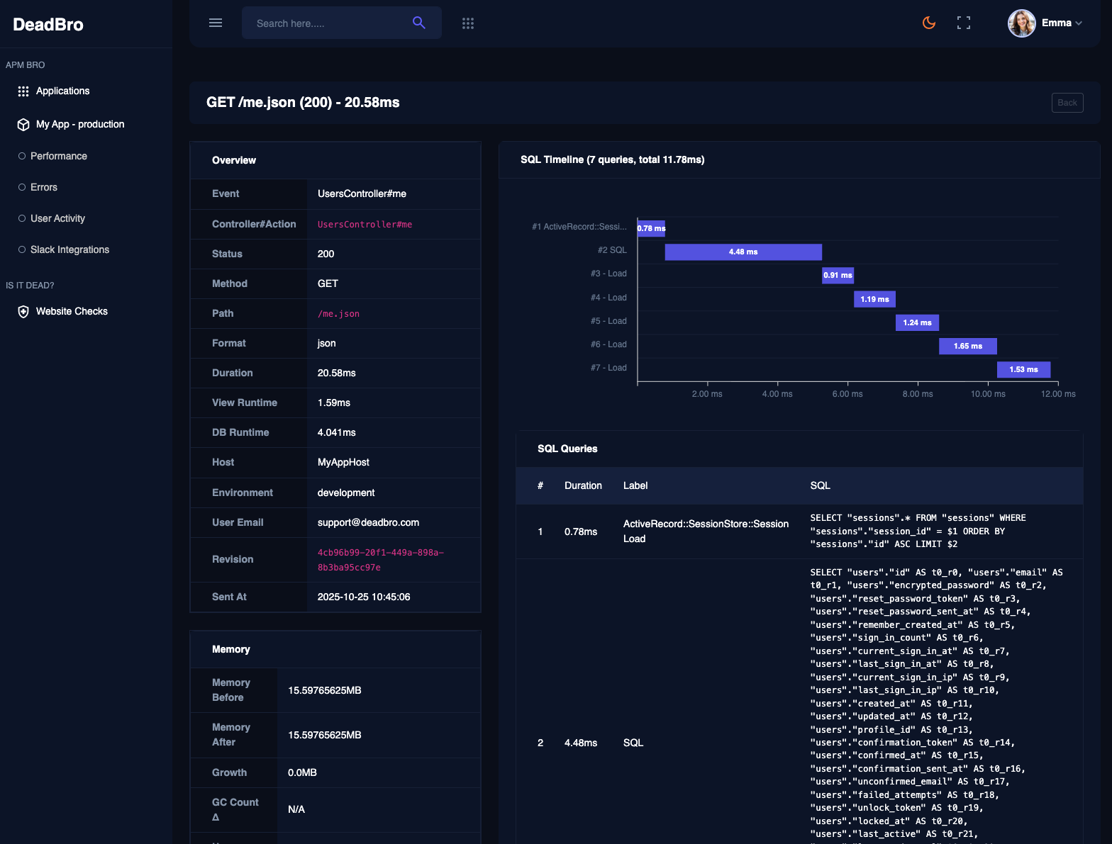
Deep dive into SQL query performance, cache hit rates, memory usage patterns, and user activity to optimize your Rails application performance.

APM Dashboard

Track everything you need

  • done_outline

    Rails Environment Monitoring

    Monitor multiple Rails applications across different environments with dedicated dashboards and automatic environment detection.

  • done_outline

    Rails Alerting System

    Configure custom alerts with thresholds, severity levels, and Slack integrations to stay informed about critical Rails application issues.

  • done_outline

    Rails User Activity Tracking

    Track user behavior and Rails application usage patterns to understand how users interact with your application.

  • done_outline

    Easy Installation

    Sign up and create your first application. Install the gem and start monitoring immediately.


See all the features
shape shape
FAQ's

Frequently Asked Questions About Dead Bro APM Monitoring

Dead Bro is a Rails gem that provides comprehensive APM monitoring for your Rails applications. It tracks performance in real-time, including response times, error rates, database queries, memory usage, and user activity to help you optimize performance and quickly identify issues.

Dead Bro automatically captures Rails exceptions, stack traces, user context, and request details without any additional configuration. You can configure custom alerts with severity levels and receive instant notifications via Slack when errors occur.

Yes! With Dead Bro, you can monitor multiple Rails applications across different environments (development, staging, production) with dedicated dashboards and automatic environment detection.

Installing Dead Bro is simple! Just add gem 'apm_bro' to your Gemfile and run bundle install. You can get the gem from GitHub.

Dead Bro automatically tracks comprehensive Rails metrics including response times, memory usage, ActiveRecord query performance, cache hit rates, SQL query counts, user activity patterns, and Rails-specific performance indicators.

Absolutely! Dead Bro allows you to configure custom Rails-specific alerts with specific thresholds, severity levels, and notification channels. Integrate with Slack for instant team notifications when Rails performance issues or errors occur.

Yes! Dead Bro is completely free to use. Simply add the gem to your Rails application and start monitoring immediately. No setup fees, no hidden costs, and no trial limitations - full APM features from day one.

Need Help?

Contact our support team

[email protected]

Ready to Transform Your Rails Application Monitoring with Dead Bro?

Experience the power of Dead Bro's professional Rails APM monitoring. Install our gem today and see how our comprehensive monitoring solution can revolutionize your Rails application performance.

Get Started - It's Free
shape shape